Вступление
Конкуренция на рынке нефтегаза заставляет компании постоянно искать новые, более эффективные подходы выполнения работ. Благодаря цифровой эпохе в центре этих подходов находятся данные. Именно они позволяют находить точки роста, а значит, выполнять работу качественнее и быстрее. Однако на практике Вы сталкиваетесь с целым рядом проблем: данные собираются из разных источников, отличаются по формату и качеству, нередко приходят с задержками и требуют объективной интерпретации. В итоге качество принимаемых Вами решений напрямую зависит от того, насколько точны, актуальны и понятны данные, на которые опираются инженеры и руководители.Контроль качества данных
Основные измерения в процессе бурения дают наземные и забойные приборы, но их точность и централизованность часто оставляют желать лучшего. Оборудование разных производителей может показывать разные значения, передаваться с разной частотой и фиксировать данные с несовпадающими временными метками. Всё это приводит к неопределённостям. Чтобы избежать ошибок, важно постоянно контролировать качество данных в режиме реального времени. Алгоритмы искусственного интеллекта позволяют автоматически выявлять аномалии, сравнивать данные с нескольких датчиков и повышать их достоверность. Однако наиболее надежным ориентиром выступает динамический цифровой двойник, сопоставляющий реальные измерения с модельными расчётами в автоматическом режиме каждую секунду.Цифровой двойник
Динамический цифровой двойник — это самокалибрующаяся математическая модель, основанная на вычислительных методах и элементах искусственного интеллекта. Она описывает физику процессов в скважине и анализирует строительство скважины в режиме реального времени. Модель учитывает гидравлику, геомеханику, взаимодействие колонны и долота с породой, реальную траекторию скважины, свойства бурового раствора и динамически скорректированные коэффициенты трения (рисунок 1). Такой подход решает проблему дефицита высококвалифицированных кадров за счет автоматических вычислений и прогнозирования в реальном времени без дополнительного ПО.
Рисунок 1. Автоматическая калибровка коэффициентов трения в реальном времени, построение графиков вееров весов и моментов
Цифровой двойник показывает Вам, какими должны быть значения режимов бурения, и одновременно проверяет точность текущих данных с датчиков. Встроенные ИИ-алгоритмы позволяют модели обнаружить проблему и среагировать гораздо раньше человека. Таким образом, Вам удается заранее предотвратить осложнение.Дриллматик — это цифровая система, созданная на основе динамического цифрового двойника. Для Вас она решает ряд ключевых задач:
- Обеспечивает контроль качества данных и исключает влияние человеческого фактора при ручном вводе и обработке данных;
- Оценивает текущее состояние ствола скважины и условия работы оборудования. Вы всегда будете знать, что у Вас происходит в скважине на самом деле и какой предел по оборудованию есть в запасе;
- Сокращает время на выполнение рутинных операций и повышает автоматизацию процессов: от анализа ключевых показателей эффективности (НПВ, СНПВ) и формирования отчетности до автоматизации процесса бурения. Минимум ручной работы. Все по Вашим шаблонам и регламентам;
- Помогает Вам предотвратить осложнения и аварии на ранних стадиях возникновения. Вы будете в курсе аварийных ситуаций в реальном времени, а не постфактум;
- Выдаёт рекомендации, которые помогают избежать незапланированных простоев;
- Перерабатывает исторические данные для формирования лучших буровых практик. Мощный аналитический инструмент для Ваших инженеров при проведении пост-анализа выполненных работ.
Оперативная осведомлённость и «умные» аварийные сигналы
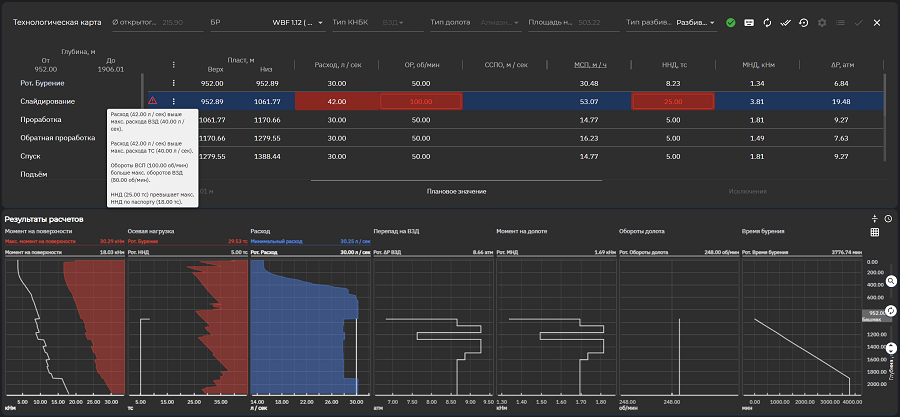
Высокочастотный анализ в реальном времени позволяет Вам точно понимать, что происходит на скважине прямо сейчас: какие нагрузки и давления действуют на оборудование, доступные запасы прочности и технологические возможности, насколько эффективно работает Ваш персонал и соблюдается ли план-программа. Больше не нужно постоянно мониторить скважину, система будет делать это за Вас. Соответственно, появляется возможность оптимизировать персонал для расширения спектра задач.На текущих данных система формирует пользователю безопасную операционную зону и динамическую «дорожную карту», показывающую, где находится оптимальный режим работы и какой потенциал для улучшения имеется (рисунок 2). Подбор параметров становится в разы легче, так как цифровая среда выступает в роли «виртуального наставника» для Ваших специалистов, обеспечивая передачу лучших практик и стандартизацию решений.

Рисунок 2. Формирование динамической дорожной карты бурения
Интеллектуальная цифровая среда интерпретирует сотни параметров и помогает Вам принимать быстрые и качественные решения на основе неоспоримых фактов. Если какой-либо параметр выходит за пределы безопасного диапазона, система автоматически уведомляет всех сотрудников, предлагает шаги для устранения проблемы и контролирует выполнение корректирующих действий. Вы не будете тратить время и деньги на ликвидацию осложнений, потому что система заранее предупредит Вас об их предвестниках. Это поможет сконцентрироваться на мероприятиях по сокращению сроков и стоимости скважины.Таким образом, динамические ограничения формируют рабочие коридоры, в которых Ваши специалисты могут безопасно производить бурение и при этом формировать мероприятия по оптимизации режимных параметров. Если что-то пойдет не так, то интеллектуальная модель сразу оповестит Вас, что позволит принять точное и быстрое решение с учетом текущего состояния ствола скважины, инструмента, оборудования.
Заключение
Внедрение системы с динамическим цифровым двойником и элементами искусственного интеллекта, работающей в реальном времени, позволяет клиенту обеспечить высокое качество данных и заметно улучшить процессы строительства скважины. Вы будете в курсе того, что сейчас на самом деле происходит в скважине. Это гарантирует создание надежной базы для оперативного принятия решений на кустовой площадке и в центрах удалённого мониторинга бурения.Автор: Команда Дриллматик
Почта: info@drillmatic.ru
Телефон: +7 985 541-22-00
Веб-сайт: drillmatic.ru
Telegram: t.me/drillmatic_telegram






